Tutti gli orari sono UTC + 2 ore




Apri un nuovo argomento Rispondi all’argomento  [ 73 messaggi ]  Vai alla pagina Precedente  1, 2, 3, 4, 5  Prossimo
 

Re: Alimentazione pendolo
Autore Messaggio
MessaggioInviato: lunedì 26 ottobre 2020, 0:56 
Non connesso
VIP User
VIP User

Iscritto il: lunedì 30 dicembre 2013, 16:18
Messaggi: 12053
Località: Prato
Provincia: PO
Grazie! Mannaggia se sapessi un po' di tedesco... :wallbash:

_________________
Luca
La vita non è aspettare che passi la tempesta, ma imparare a ballare sotto la pioggia.


Top
 Profilo  
 

Re: Alimentazione pendolo
MessaggioInviato: lunedì 26 ottobre 2020, 1:00 
Non connesso
VIP User
VIP User

Iscritto il: lunedì 30 dicembre 2013, 16:18
Messaggi: 12053
Località: Prato
Provincia: PO
Quindi L e R sono i contatti per l'impulso di sincronismo?

_________________
Luca
La vita non è aspettare che passi la tempesta, ma imparare a ballare sotto la pioggia.


Top
 Profilo  
 

Re: Alimentazione pendolo
MessaggioInviato: lunedì 26 ottobre 2020, 1:02 
Non connesso
Senator
Senator
Avatar utente

Iscritto il: domenica 25 giugno 2017, 9:47
Messaggi: 3650
Località: Trieste
Provincia: Trieste
Ciao, da una prima traduzione del testo si capisce che si tratta di un orologio master, infatti le prime parole si possono tradurre così: "un contatto di scambio corrente che può essere mescolato in migliaia di orologi principali", poi dice che dopo le vecchie regole della casa Wagner i contatti k l z r sono stati portati fuori dalla cassa e poi si dilunga sulla descrizione della cinematica dei contatti trascinati dalla camma...mi serve un po' per tradurlo correttamente...

ciao

_________________
quod fuit, quod est , quod futurum est


Top
 Profilo  
 

Re: Alimentazione pendolo
MessaggioInviato: lunedì 26 ottobre 2020, 1:03 
Non connesso
Moderatore
Moderatore

Iscritto il: sabato 3 ottobre 2009, 1:39
Messaggi: 1076
Località: Crema (CR)
Provincia: CR
Esatto Luca. Servono per costruire la catena dei secondari.
Man mano che trovo info le aggiungo al mio post precedente.
Grazie anche a te 8d9!

_________________
Homo faber fortunae suae


Top
 Profilo  
 

Re: Alimentazione pendolo
MessaggioInviato: lunedì 26 ottobre 2020, 1:09 
Non connesso
VIP User
VIP User

Iscritto il: lunedì 30 dicembre 2013, 16:18
Messaggi: 12053
Località: Prato
Provincia: PO
Poi vado a dormire :D ma...
Il voltmetro dell'orologio del nostro forumista ha 20 V come fondo scala, non riesco ad avere chiaro il passaggio della corrente e le cadute di tensione. Comunque sembra avesse la funzione di mostrare l'impulso di sincronismo...mah...dormiamoci su :mrgreen:

_________________
Luca
La vita non è aspettare che passi la tempesta, ma imparare a ballare sotto la pioggia.


Top
 Profilo  
 

Re: Alimentazione pendolo
MessaggioInviato: lunedì 26 ottobre 2020, 1:12 
Non connesso
Moderatore
Moderatore

Iscritto il: sabato 3 ottobre 2009, 1:39
Messaggi: 1076
Località: Crema (CR)
Provincia: CR
Giusto. Il voltmetro sembra un accessorio per controllare il funzionamento. Chissà.
A domani!

_________________
Homo faber fortunae suae


Top
 Profilo  
 

Re: Alimentazione pendolo
MessaggioInviato: lunedì 26 ottobre 2020, 1:16 
Non connesso
Senator
Senator
Avatar utente

Iscritto il: domenica 25 giugno 2017, 9:47
Messaggi: 3650
Località: Trieste
Provincia: Trieste
beh...ti spiega il funzionamento del sistema spegni scintilla necessario per non bruciare i contatti e non generare interferenze, ma non come funziona l'orologio... :frown:

_________________
quod fuit, quod est , quod futurum est


Top
 Profilo  
 

Re: Alimentazione pendolo
MessaggioInviato: lunedì 26 ottobre 2020, 1:21 
Non connesso
Moderatore
Moderatore

Iscritto il: sabato 3 ottobre 2009, 1:39
Messaggi: 1076
Località: Crema (CR)
Provincia: CR
ho aggiunto altri link col manuale nel post seguente! Grazie
mat_r74 ha scritto:
ho trovato documentazione sul sito: http://wp.clockdoc.org/
Più precisamente: https://clockdoc.org/default.aspx?moid=23734
i contatti KZLR sono ben descritti negli schemi delle ultime pagine
Molto interessanti anche questi:
https://clockdoc.org/default.aspx?moid=23740
https://clockdoc.org/default.aspx?moid=23742

P.s.
Luca sei troppo gentile!

_________________
Homo faber fortunae suae


Top
 Profilo  
 

Re: Alimentazione pendolo
MessaggioInviato: lunedì 26 ottobre 2020, 1:34 
Non connesso
Senator
Senator
Avatar utente

Iscritto il: domenica 25 giugno 2017, 9:47
Messaggi: 3650
Località: Trieste
Provincia: Trieste
avevo iniziato a tradurre lo spegniscintilla...adesso ho visto il resto...funziona a 12 o 24v continui, si ricarica da solo dopo circa 12 ore di riserva ed i contatti sono "puliti", ovvero si possono usare per chiudere qualsiasi circuito, a parte i morsetti dedicati all'alimentazione... + il positivo e Z il negativo...la parola sotto i simboli dei magneti ( Aufzug) significa "ascensore". Poi bisogna verificare che siano presenti e collegate correttamente le resistenze indicate nello schema di pagina 6 che sembra quello più inerente...la parte orologio dovrebbe funzionare autonomamente una volta sollevati i pesi...

_________________
quod fuit, quod est , quod futurum est


Top
 Profilo  
 

Re: Alimentazione pendolo
MessaggioInviato: lunedì 26 ottobre 2020, 1:48 
Non connesso
Forumista
Forumista

Iscritto il: domenica 2 dicembre 2018, 10:20
Messaggi: 154
Provincia: RM
Grazie di tutto quello che state facendo.
La persona che me lo ha dato mi ha detto che lo ha tolto dal muro funzionante nel 1987 e poi non lo ha più rimontato.
Quindi in teoria dovrebbe essere funzionante...
Se ho ben capito K è il polo positivo e gli altri negativi (con il tester sembrano tutti massa).
Ora dovrei capire voltaggio e amperaggio...
grazie ancora


Top
 Profilo  
 

Re: Alimentazione pendolo
MessaggioInviato: lunedì 26 ottobre 2020, 2:06 
Non connesso
Moderatore
Moderatore

Iscritto il: sabato 3 ottobre 2009, 1:39
Messaggi: 1076
Località: Crema (CR)
Provincia: CR
Grazie 8d9 per il tuo impegno.
Anche secondo me lo schema più corretto è quello di pagina 6 ma è un po' tutto da verificare.
A presto!

_________________
Homo faber fortunae suae


Top
 Profilo  
 

Re: Alimentazione pendolo
MessaggioInviato: lunedì 26 ottobre 2020, 4:48 
Non connesso
Moderatore
Moderatore

Iscritto il: sabato 3 ottobre 2009, 1:39
Messaggi: 1076
Località: Crema (CR)
Provincia: CR
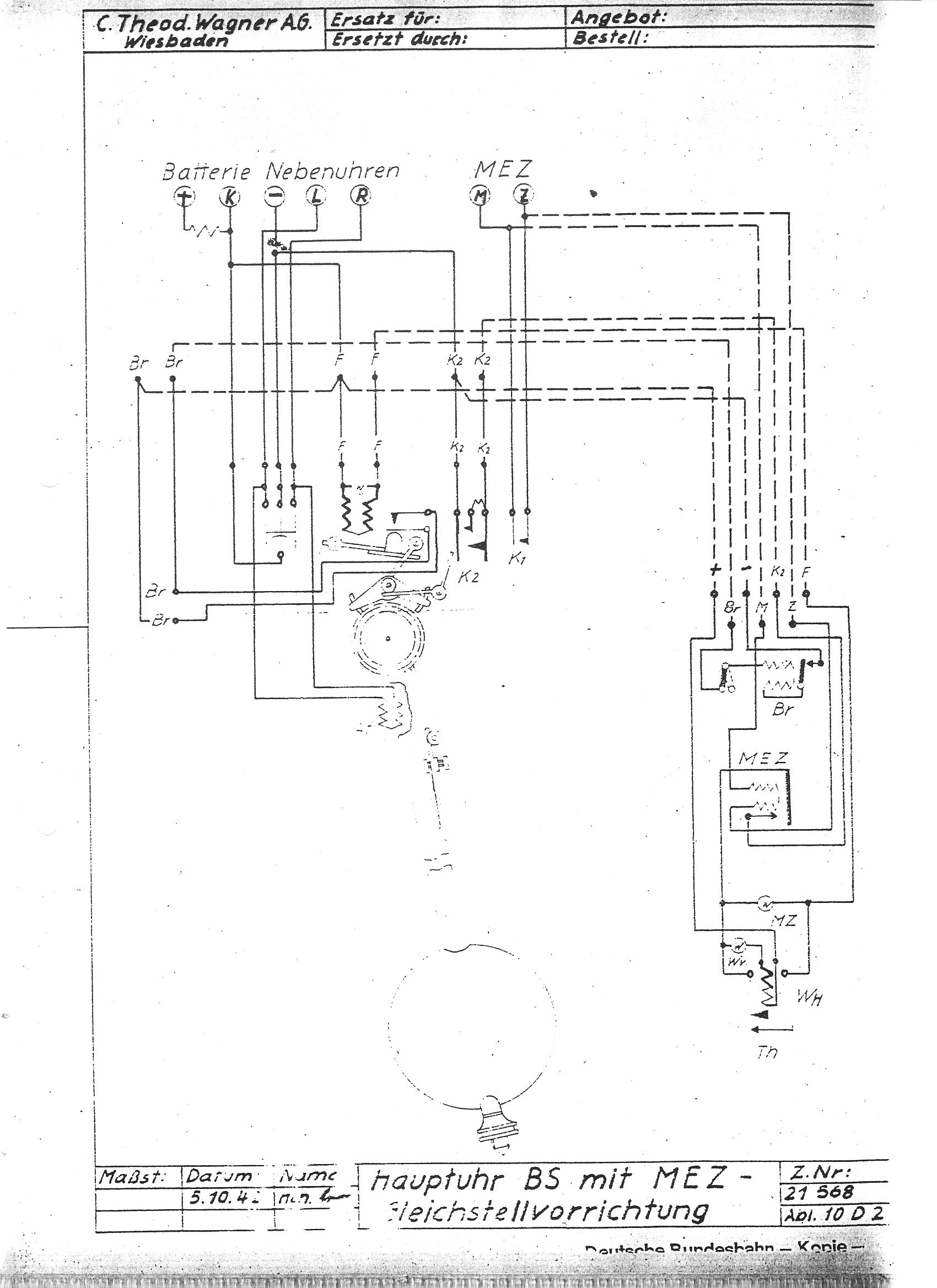
Da listino prezzi n7 della Wagner, l'orologio in questione dovrebbe essere il modello BS con cassa di lusso.
Lo schema specifico del modello BS semplice non sono riuscito a trovarlo però ho rivenuto
quello del BS con l'accessorio MEZ di cui non ho ancora ben capito la funzione (parità automatica = rimessa oraria automatica???)
che purtroppo complica non poco la comprensione (attenzione a non farsi fuorviare dalla lettera Z che nel nostro caso corrisponde al polo negativo).
Vi riporto anche gli schemi d'installazione che sono molto più semplici da comprendere.
L'ultimo prevede un carica batterie per la connessione alla linea di rete in corrente alternata.


Allegati:
CTW-BS.jpg
CTW-BS.jpg [ 206.45 KiB | Osservato 12 volte ]
BS+MEZ.jpg
BS+MEZ.jpg [ 334.6 KiB | Osservato 12 volte ]
CTW-SCH1.jpg
CTW-SCH1.jpg [ 61.54 KiB | Osservato 12 volte ]
CTW-SCH2.jpg
CTW-SCH2.jpg [ 85.09 KiB | Osservato 12 volte ]

_________________
Homo faber fortunae suae
Top
 Profilo  
 

Re: Alimentazione pendolo
MessaggioInviato: lunedì 26 ottobre 2020, 10:54 
Non connesso
Senator
Senator
Avatar utente

Iscritto il: domenica 25 giugno 2017, 9:47
Messaggi: 3650
Località: Trieste
Provincia: Trieste
MEZ = Mitteleuropäische Zeit, cioè il tempo normalizzato dell'europa centrale pari a UTC+1, probabilmente applicato ad un orologio master prende un altro significato, mi ricorda i circuiti di sincronizzazione oraria tra sorgente principale e derivati, però tecnicamente ci sono parecchie possibilità realizzative...purtroppo non riesco a leggere bene lo schema...se mi mandi il link del documento ci provo....ciao.. :2thumbs:

ciao

_________________
quod fuit, quod est , quod futurum est


Top
 Profilo  
 

Re: Alimentazione pendolo
MessaggioInviato: lunedì 26 ottobre 2020, 11:30 
Non connesso
Senator
Senator
Avatar utente

Iscritto il: domenica 25 giugno 2017, 9:47
Messaggi: 3650
Località: Trieste
Provincia: Trieste
tornando allo schema di pag. 6, i contatti L ed R stanno per Links = sinistra e Rechts= destra, e portano una chiusura di massa verso la rete dei slave, chiusura comandata da una camma solidale col pendolo, quindi questi sono i contatti di comando degli orologi in rete, quindi, fatto salvo che tu non voglia metterlo in rete, penso che non ti servano. Quello che continuo a non capire è il funzionamento del sistema di sollevamento dei pesi. Tecnicamente il motore a due magneti è un motore passo passo a due poli, il rotore con la sua forma permette allo stesso di non fermarsi quando passa da un polo all'altro, però, ci dovrebbero essere una serie di contatti di comando che non vedo, in pratico i due magneti vengono attivati a 180 ° in modo da attrarre l'ancorina del rotore alternativamente, i contatti dovrebbero essere comandati da una camma sul rotore. Altra cosa è il comando di inizio- fine del sollevamento, che però potrebbe essere manuale e non automatico. Gli orologi che ho visto (33 anni fa marchiati siemens ma praticamente identici al tuo) erano del tutto automatici con dei contatti inseriti dentro al movimento, purtroppo non so dove.

_________________
quod fuit, quod est , quod futurum est


Top
 Profilo  
 

Re: Alimentazione pendolo
MessaggioInviato: lunedì 26 ottobre 2020, 11:35 
Non connesso
Moderatore
Moderatore

Iscritto il: sabato 3 ottobre 2009, 1:39
Messaggi: 1076
Località: Crema (CR)
Provincia: CR
Penso anch'io che sia un circuito per il recupero degli impulsi persi. Ho visto qualcosa di simile sui modelli IBM.
Il link è questo: https://clockdoc.org/gs/handler/getmedi ... 6&dt=3&g=1
Lo schema in questione è nella terza pagina.
Grazie ancora per la collaborazione.

_________________
Homo faber fortunae suae


Top
 Profilo  
 

Visualizza ultimi messaggi:  Ordina per  
Apri un nuovo argomento Rispondi all’argomento  [ 73 messaggi ]  Vai alla pagina Precedente  1, 2, 3, 4, 5  Prossimo

Tutti gli orari sono UTC + 2 ore


Chi c’è in linea

Visitano il forum: Nessuno e 10 ospiti


Non puoi aprire nuovi argomenti
Non puoi rispondere negli argomenti
Non puoi modificare i tuoi messaggi
Non puoi cancellare i tuoi messaggi
Non puoi inviare allegati

Vai a: